EXPLORE 🫣 

EdTech Platform
Featured Project

EdTech Platform

EdTech Application -> that serves for online courses selling platform like Udemy and Coursera, this also allows Instructors and Students to enroll themselves, learn and introduce their course respectively. πŸ’€βœ…

Farmers Friend
Featured Project

Farmers Friend

User-friendly smart agriculture advisory app aimed at providing farmers with essential information and recommendations to enhance crop yield and efficiency in resource usage. πŸ‘βœ…

Chat-App
Featured Project

Chat-App

This is a Simple Web-based Chat-app, which uses a Gmail login, and then the user is all set to start chatting.It needs some modification like the user profile and the user id which is not visible right now, but I will do that shortly in the meantime.

Study Sphere
Featured Project

Study Sphere

A React-based web app designed to assist students in discovering and enrolling in courses. It includes a Course Listing page with filters, a detailed Course Details screen, and a Student Dashboard for tracking enrolled courses.

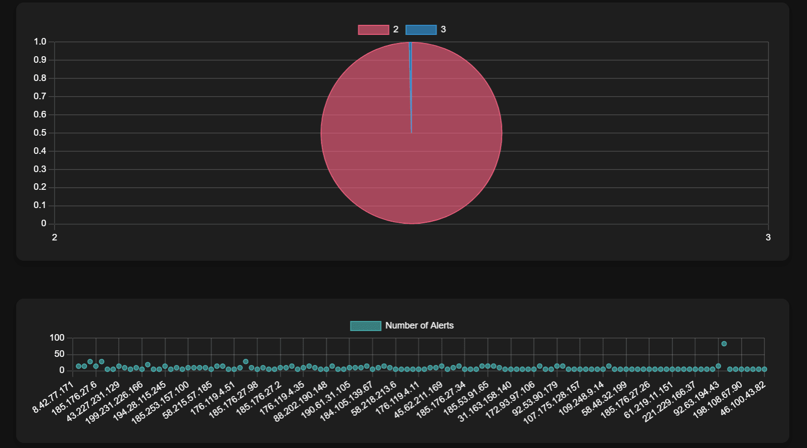
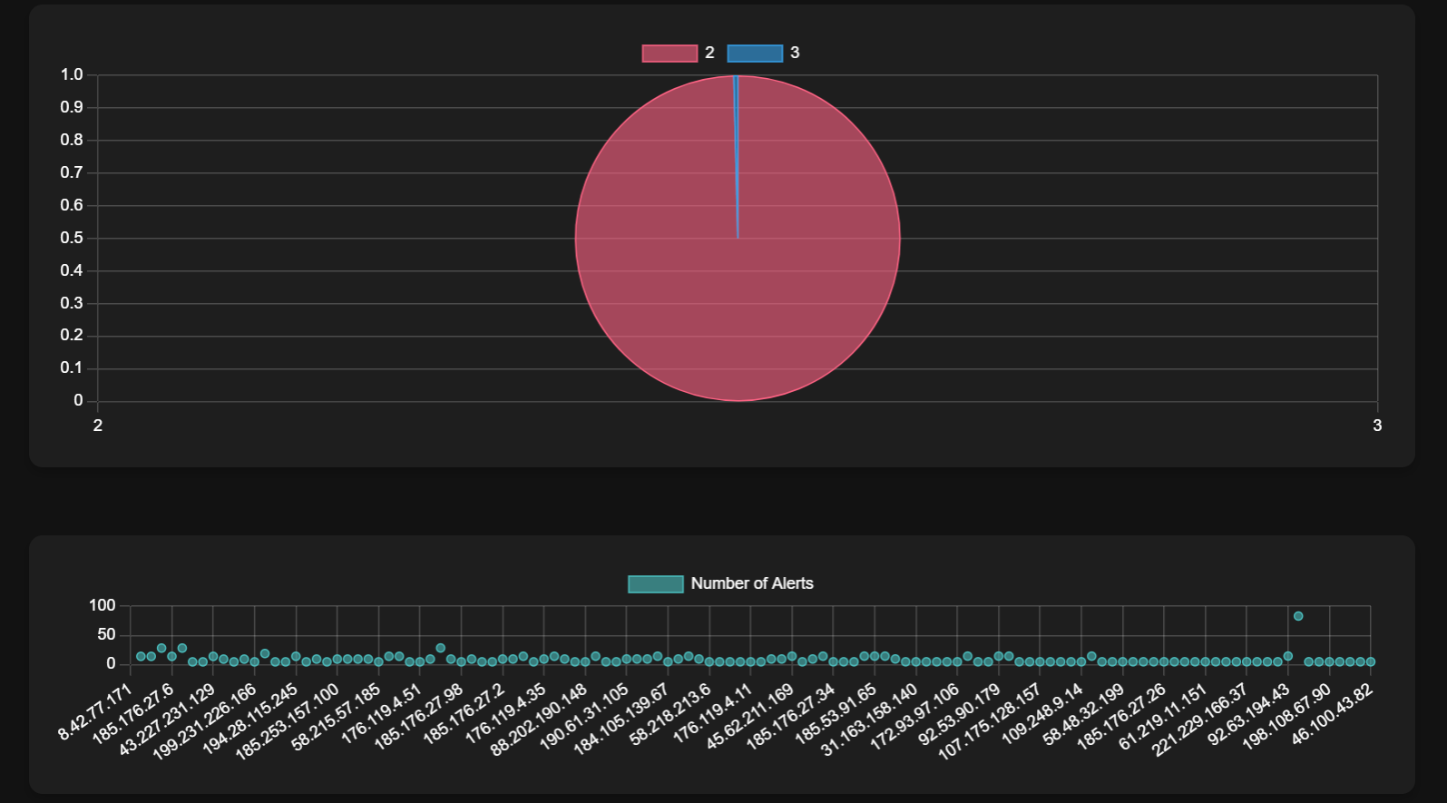
Wijungle
Featured Project

Wijungle

This project is a React-based dashboard that visualizes data from a backend server. It includes multiple graphs to represent different aspects of the data.βœ…πŸ§

Movies Library
Featured Project

Movies Library

This is a movie library web application with user authentication, movie search, and movie list creation features. Users can create public or private Playlists of their favorite movies.

Todos(Diary) App
Featured Project

Todos(Diary) App

It's a simple but mighty task manager(Todos Application) with in-browser local storage. It includes update, delete, and completed features, and you can also add emojis within your tasks, adding a touch of lightness!

Blog Site
Featured Project

Blog Site

React based blog application with Google SSO and like, share, comment and Repost Features.

Weather Application
Featured Project

Weather Application

Weather application, that helps get the right data for users both current and desired location weather update. πŸ‘πŸ‘

AkhilyaVeda
Featured Project

AkhilyaVeda

Patent Project, the idea is to help the doctors get their patients direct reports irrespective of their registeration through thier Identifaction cards like, Aadhaar card and also it shows both the doctor and patients can aknowledge themseleves

Robo Users
Featured Project

Robo Users

This is a Web Based React App containing Robot Users where every robot has its name and its face. The dynamics of React can be very well understood by this.

Password Generator
Featured Project

Password Generator

JavaScript application that allows to generate some random and Strong Passwords on users choice, this application also contains options to include various constraints to make to password more stronger.